
Service 01
ON Service
요청부터 처리 완료까지 서비스 운영을 표준화하고, 서비스·자산·문서를 하나의 운영 체계로 통합 관리합니다.
SYNUSON은 운영환경에 맞는 실행 가능한 IT 파트너십을 제공합니다.
Problem
문제는 도구의 수가 아니라
업무 흐름과 운영 체계가 연결되어 있지 않기 때문입니다.
보고, 처리, 협업 흐름이 분리된 상태에서는 새로운 도구를 도입해도 체감 성과가 작습니다.
운영 진단부터 구축, 정착, 개선까지 하나의 체계로 연결해야 실제 생산성과 안정성이 함께 올라갑니다.
SOLUTION
고객사 상황에 맞춰 서비스 라인업과 기능을 조합해 운영 효율과 안정성을 동시에 높입니다.

Service 01
요청부터 처리 완료까지 서비스 운영을 표준화하고, 서비스·자산·문서를 하나의 운영 체계로 통합 관리합니다.

Service 02
채널 운영 자동화와 데이터 기반 분석을 결합해 실행 속도와 마케팅 성과를 함께 높입니다.

Service 03
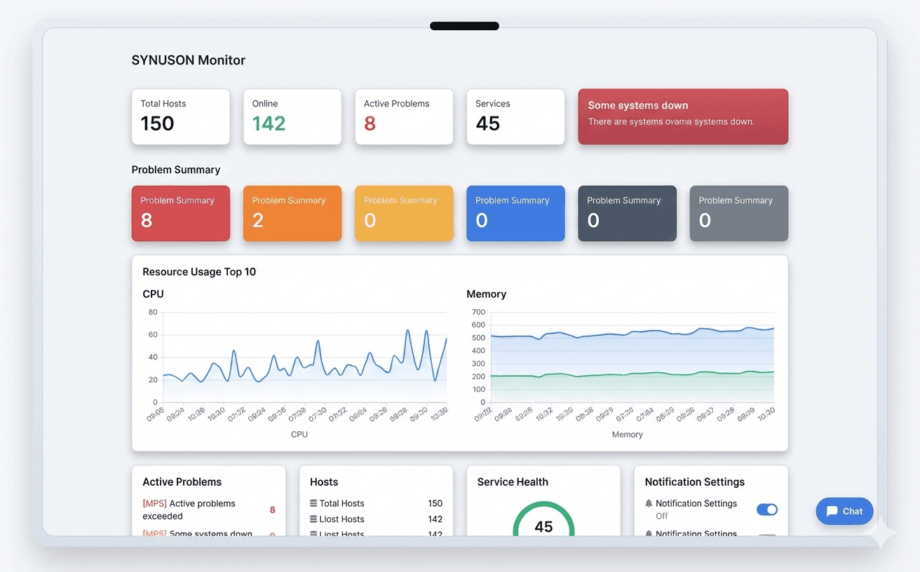
서버·네트워크를 실시간 관제하고 AI 기반 원인 분석과 해결책 제안으로 대응 시간을 단축합니다.

Service 04
주문·결제부터 매출 분석, 재고·원가 관리까지 매장 운영 핵심 기능을 한 흐름으로 제공합니다.

Service 05
예약·좌석·회원·매출·장비 관리를 통합해 낚시 카페 운영의 혼선을 줄이고 효율을 높입니다.
PROCESS
진단부터 구축, 정착, 개선까지 하나의 흐름으로 연결해 실제 현장에서 실행 가능한 체계를 만듭니다.
Step 01
현재 업무의 병목과 리스크를 먼저 확인합니다.
Step 02
우리 회사 환경에 맞는 운영 모델을 설계합니다.
Step 03
설계한 운영 모델을 실제 시스템으로 구현합니다.
Step 04
운영 지표 기반으로 지속적으로 개선합니다.